Microsoft has evolved their marketing over the past several years to focus on the fact that SQL Server is more than just a Relational Database Management System (RDBMS). You may have noticed, that Microsoft commonly now refers to SQL Server as the SQL Server Data Platform, highlighting the fact that SQL Server includes Business Intelligence capabilities, on top of it’s industry leading relational database system. While some DBA teams are lucky enough to have Business Intelligence Specialists on staff, I often run into organizations where the SQL Server DBA’s who manage the relational database engine, are also tasked with managing their BI installations as well.
To support these DBA’s who need to manage both the relational database engine, as well as Microsoft’s BI services, Foglight for SQL Server includes Business Intelligence monitoring, for all three of Microsoft’s BI services. This first post will serve to introduce you to Foglight’s core monitoring capabilities for SQL Server Integration Services (SSIS), while subsequent blogs will cover Foglight’s capabilities for SQL Server Reporting Services (SSRS), and SQL Server Analysis Services (SSAS).
Starting with the Database Global View, SQL Server BI services are now isolated in a specific tab, allowing for a filtered view across the BI services that you are monitoring. Below you will see that I am monitoring one instance of Integration Services. High level details about performance of the SSIS instance are displayed, along with any alarms that are raised. Alarms relating to SSIS availability, performance, and package execution/failures are available.
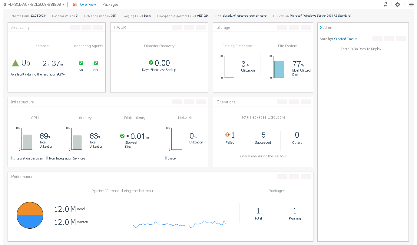
Clicking on the SSIS Instance name, presents you with an overview screen which highlights key aspects of SSIS health. Information related to the backup status of the SSIS catalog database, SSIS Availability, Package Executions, and Performance are all shown on the overview screen.
From here, you can navigate to the “Packages” drilldown, which shows detailed metrics related to package execution. Each package that ran during the selected time range will be shown, along with information about successful and failed executions, as well as summarized metrics around performance. Clicking on a specific package will display a timeline, showing performance over time, along with detailed logging allowing you to drill into detailed package execution statistics and failures.
As you can see, Foglight can provide deep insight into SSIS, right alongside your “traditional” database monitoring, providing DBA’s a centralized interface for managing the entire SQL Server Data Platform. If you’d like to try it out for yourself, download a free 30 day trial of Foglight for SQL Server today!



