Introducing erwin Data Intelligence 14: Dive into data quality, ensure data reliability and leverage new deployment flexibility

Added data quality capability ready for an AI era
Data quality has never been more important than as we head into this next AI-focused era. Whether it’s truly understanding the quality of your data, being able to pinpoint and resolve quality issues quickly, or ensuring that the data feeding your AI models, and produced by them, is of high-quality and can be trusted, data quality is key to your organization’s success. Now available, erwin Data Intelligence by Quest 14 delivers new data quality discovery and cross-platform data observability, alerting and issue management to make it easier to understand and address data quality issues and ensure your most critical data sources remain reliable.
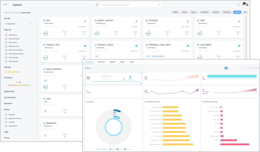
erwin Data Quality is the data quality heart of erwin Data Intelligence. Leveraging the metadata within the erwin Data Intelligence data catalog, erwin Data Quality automates data profiling and quality assessment and then leverages the resulting quality scoring to provide intelligence-integrated data quality visibility throughout erwin Data Intelligence. Data quality scoring is visible in data lineage, mind maps, impact analysis and can even be used as one weighted component in automated data value scoring that appears to data consumers as they shop for datasets, data products and AI models and associated data in erwin Data Marketplace. This results in wider organizational visibility and understanding of data quality to build data trust, and support better informed decision-making and strategic use of data.
With erwin Data Intelligence 14, the erwin Data Quality AI/ML-driven platform receives an upgrade and, as a result, now delivers a new data quality exploration experience similar to the online shopping tools you use today. Data quality dashboard visualizations along with consumer-like search and filter capabilities help you quickly dive into data quality metrics to understand your current state.

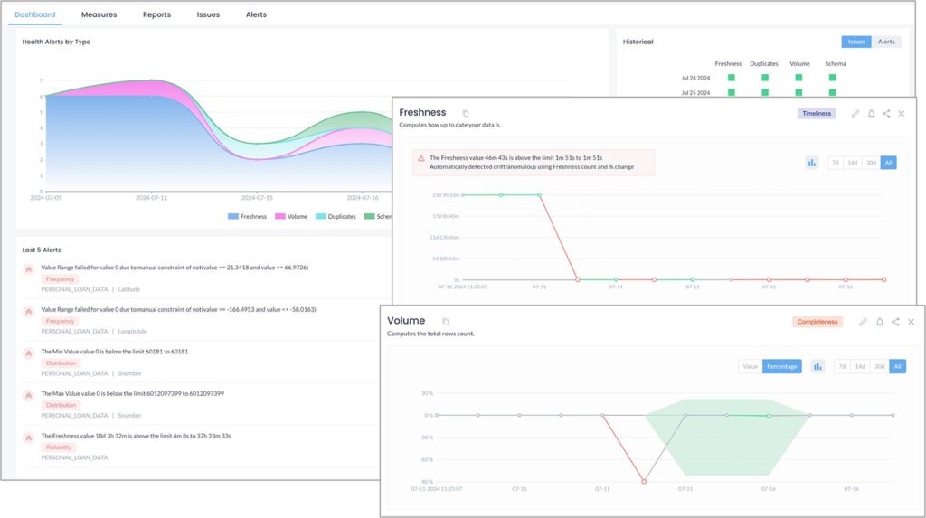
erwin Data Quality also now offers out-of-the-box data quality measures and cross-platform data observability that you can use to continuously monitor your most critical data sources, such as those surrounding AI. Quality measures are deployed during automated data profiling and, once in place, combine with no-code anomaly detection to alert organizations as data quality drifts beyond acceptable thresholds – both within erwin Data Quality and through email, Teams and Slack channels if desired. Alerts can then be triaged, issues created and managed as needed in erwin Data Quality or through integrations with Jira and ServiceNow. Best of all, the erwin Data Quality self-learning platform will evolve existing quality measures in place given alert triage decisions to fine-tune future monitoring for greater efficiency.

You can get a firsthand view of these new erwin Data Quality capabilities within this 2 ½ minute overview video.
New deployment flexibility without sacrifice
erwin Data Intelligence 14 also delivers added deployment flexibility for erwin customers with the addition of erwin Data Intelligence Cloud, a full-featured Quest-hosted solution on Microsoft Azure. erwin Data Intelligence Cloud offers all the market-leading capabilities of erwin Data Intelligence in the cloud and a way for organizations to lower total cost of ownership by letting Quest handle software administration and by reducing on-premises infrastructure costs.
However, unlike competitor approaches in moving to the cloud, Quest will continue to provide organizations with deployment flexibility, supporting and enhancing capabilities for all three erwin Data Intelligence deployment options – use on-premises, use as a privately-hosted solution, or use of erwin Data Intelligence Cloud. Transparent and competitive subscription-based pricing also protects customers from unexpected cost overruns and make it cost-effective to extend data intelligence capabilities widely throughout the business.

You can learn more about erwin Data Intelligence Cloud viewing this 1-minute video.
Learn more about what’s new in erwin Data Intelligence 14
Beyond boosting data quality capabilities and adding deployment flexibility, erwin Data Intelligence 14 also delivers a new erwin Smart Data Connector for Microsoft Purview customers. With the ability to ingest information from Microsoft Purview into erwin Data Intelligence, Purview customers can gain a multi-platform view of their data landscape and take advantage of advanced data governance capabilities, integrated data quality, easily deliver a data marketplace and more. Read this blog by a Microsoft partner to better understand how erwin Data Intelligence can be a valuable addition for Microsoft customers.
You can learn more about these and other key enhancements within erwin Data Intelligence 14 by watching this 5-minute What’s New in erwin Data Intelligence 14 video or viewing our Introducing erwin Data Intelligence 14 webcast.
And consider joining us also for the Slide into our DM…Introducing erwin Data Modeler 14 webcast, too!
Introducing erwin Data Intelligence by Quest 14
Learn more about erwin Data Intelligence 14 and see the software in action.
